AI Audit
The AI Audit widget helps you easily and quickly track AI usage across multiple dimensions, allowing for more effective monitoring and troubleshooting.

Enabling permissions
To enable permissions for the AI Audit widget:
- Click .
- Under Additional Permissions, select Audit Dashboard Permission.
- Ensure that the role is applied to the users whom you want to have access to the AI Audit widget.
Configuring the AI Audit widget
To configure the AI Audit widget:
-
Create or open a shared or one-off dashboard that includes an AI Audit Dashboard Widget.
Tip: Brightspot recommends adding an additional dashboard tab for the AI Audit widget so that you can view it more easily.
-
Click Save.
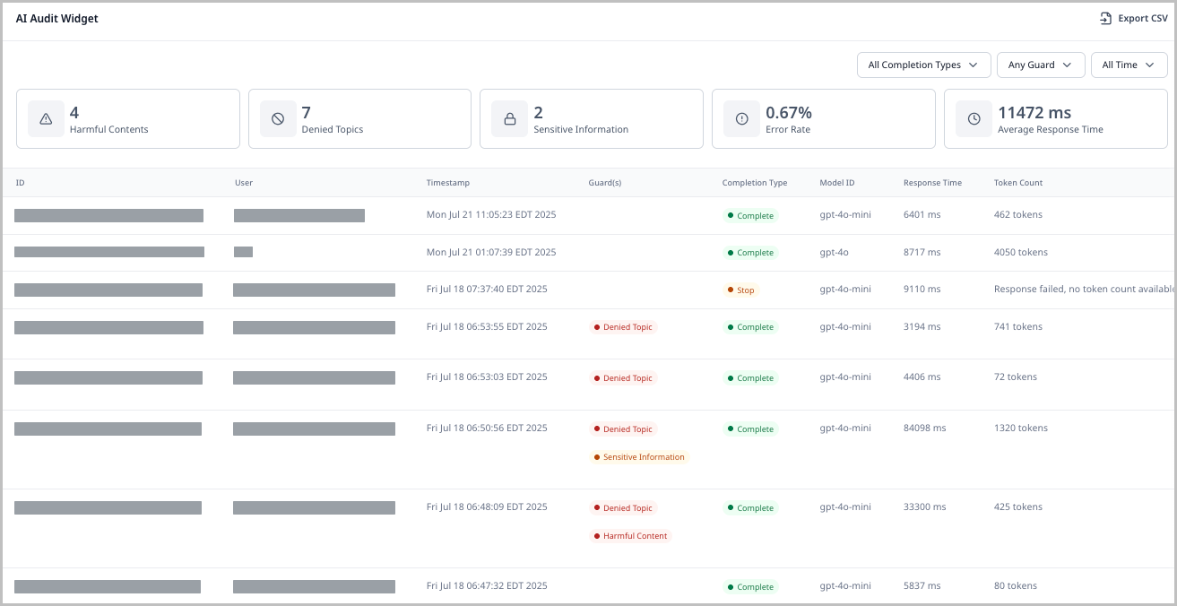
Using the AI Audit widget
To use the AI Audit widget:
- Navigate to your dashboard and locate the widget.
- Use the following filters to find assets:
- All Completion Types — View assets based on completion type (Complete, Error, Stop).
- Any Guard — View assets by the reason they are flagged (Sensitive Information, Harmful Content, Denied Topic).
- All Time — Filter for assets based on when they were submitted.
- View the individual asset line items. Each contains the following column headers:
- ID — The ID of the audit record.
- User — The user who initiated the request to the model.
- Timestamp — The point at which the audit record was created (when the request was initiated).
- Guard(s) — The flags thrown for the given asset.
- Completion Type — The completion status of the given asset.
- Model ID — The name of the AI model used on this asset.
- Response Time — How long it took the AI model to respond to the prompt submitted in this asset.
- Token Count — The total number of tokens used for both the request and the response.
- (Optional) Click the ID of an asset to explore the AI Audit Metadata pop-up, which shows read-only information about the AI interaction. This information includes more granular details about the asset than the widget's overview, such as the specific request made to the model and its response, the content that was referenced for its response, and any guards.
Exporting data from the AI Audit widget
To export data from the AI Audit widget:
- Navigate to your dashboard and locate the widget.
- In the top-right corner, click Export CSV.